

— 技術文章-渦輪流量計 —
技術文章-渦輪流量計
**免費客服電話 15195518515 郵箱:1464856260@qq.com
手機:15195518515
電話:0517-86801009
傳真:0517-86801007
地址:江蘇省淮安市金湖縣理士大道61號
技術文章-渦輪流量計
發布時間:2023-09-27 10:05:07 人氣: 1098
流體從機殼的進口流入,通過支架將一對袖承固定在管中心軸線上,渦輪安裝在軸承上.在渦輪上下游的支架上裝有呈輻射形的整流板,以對流體起導向作用,以避免流體自旋而改變對渦輪葉片的作用角度.在渦輪上方機殼外部裝有傳感線圈,接收磁通變化信號。
下面介紹主要部件
(1)渦輪
渦輪由導磁不銹鋼材料制成,裝有螺旋狀葉片.葉片數量根據直徑變化而不同,2-24片不等.為了使渦輪對流速有很好的響應,要求質量盡可能小。
對渦輪葉片結構參數的一般要求為:葉片傾角10°-15°(氣體),30°-45°(液體);葉片重疊度P為1—1.2;葉片與內殼間的間隙為0.5—1mm.
(2)軸承
渦輪的軸承一般采用滑動配合的硬質合金軸承,要求耐磨性能好。
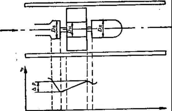
由于流體通過渦輪時會對渦輪產生一個軸向推力,使鈾承的摩擦轉矩增大,加速鈾承磨損,為了消除軸向力,需在結構上采取水力平衡措施,這方法的原理見圖3—3所示.由于渦輪處直徑DH略小于前后支架處直徑Ds,所以,在渦輪段流通截而擴大,流速降低,使流體靜壓上升 圖片P,這個 圖片P的靜壓將起到抵消部分軸向推力的作用。

圖3-3 水力平衡原理示意圖
(3)前置放大器
前置放大器由磁電感應轉換器與放大整形電路兩部分組成,示意圖見圖3—4所示。
磁電轉換器國內一般采用磁阻式,它由永久磁鋼及外部纏繞的感應線圈組成.當流體通過使諷輪旋轉的,葉片在永久磁鋼正下方時磁阻*小,兩葉片空隙在磁鋼下方時磁阻*大,渦輪旅轉,不斷地改變磁路的磁通量,使線圈中產生變化的感應電勢,送入放大整形電路,變成脈沖信號。
輸出脈沖的頻率與通過流量計的流量成正比,其比例系數K為
K=f/qv (3-1)
式中
f――渦輪流量計輸出脈沖頻率;
qv——通過流量計的流量。
該比例系數亦稱為渦輪流量計的儀表系數。

圖3-4 渦輪流量計前置放大器原理圖
(4)信號接收與顯示
信號接收與顯示器內系數校正器、加法器和頻電轉換器等組成,其作用是將從前置放大器送來的脈沖信號變換成累積流量和瞬時流量并顯示。
上一篇:渦輪流量計安裝方法及使用注意事項
下一篇:淺談如何正確選用氣體渦輪流量計
相關推薦